One Click Contractor and Salesforce Configuration
I'm ready to setup an integration with Salesforce, how do I do that?
-
The following steps MUST be performed while logged in as a Salesforce Admin User
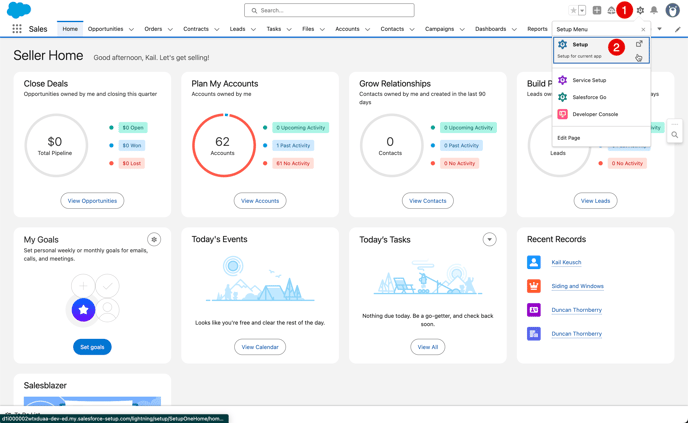
1. Once logged in as an Admin, click the Gear in the top right corner
2. From the drop down, click "Setup"-png.png?width=688&height=423&name=image%20(35)-png.png)
3. From the Setup screen, scroll down and expand the "Apps" Section
4. From the Apps Section, click on the "External Client Apps" and Click "Settings"
5. Toggle the "Connected Apps" option to ON and click Enable
6. Click the "Create a Connected App" option
7. From the "New Connected App" screen, under the "Basic Information" enter "OCC" in the Connected App Name box
8. Set the API Name to "OCC" (should default)
9. Set the Contact Email to "support@oneclickcontractor.com"
10. Under the "API (Enable OAuth Settings)" check the "Enable OAuth Settings" box
11. Under the "Callback URL" add https://api.remotesf.com/auth/salesforce/callback in the callback box
12. Under the "Selected OAuth Scopes" ensure that "Full access (full)" permission has been added
13. Under the "Selected OAuth Scops" ensure that "Perform Requests at any time (refresh_token, offline_access)" has been added
14. Ensure that "Require Proof Key for Code Exchange (PKCE) Extension for Supported Authorization Flows" is unchecked
15. Ensure that "Require Secret for Web Server Flow" is checked
16. Ensure that "Require Secret for Refresh Token Flow" is checked
17. Click "Save" at the top of the list
-png.png?width=688&height=819&name=image%20(36)-png.png)
18. After it has been added, click "Continue" (Note: That it states it can take up to 10 minutes for that update to take effect)

19. After saved, click the "Manage Consumer Details" to get the Consumer Key and Secret

20. You may get a message requesting Two Factor Authentication, enter the appropriate information.

21. Click the copy button next to the Consumer Key and paste it somewhere safe
22. Click the copy button next to the Consumer Secret and paste it somewhere safe

Setting up One Click Contractor
1. Logged in as an Org Admin in One Click, click the "Administration" button in the top right corner
2. From administration, click the "Integrations" tab at the left
3. Scroll down on the Integrations tab and click the "Authorize" button next to Salesforce

4. From the authorization modal, enter the consumer key in the "Consumer Key" field
5. Enter the consumer secret in the "Consumer Secret" field (Note: leave the "Sandbox URL" field blank unless it will not function without it. If you do need a Sandbox URL, please note that if oauth2 authentication is required, you'll need to add /services/oauth2 to the URL)
6. Click the "Authorize" button
7. You should be redirected to a Salesforce screen where you need to grant access by clicking the "Allow" button

8. The Integration card should now show "Connected"

From here, the system will automatically link up users in Salesforce with your OCC users (based on their email address). In the event the addresses don't match between systems, you can search for the user in Salesforce and link them to the appropriate OCC user.
Then, every 15 minutes, information will be synchronized over from Salesforce.